metageek



inSSIDer

問題 WiFi掃描器

inSSIDer是屢獲殊榮的inSSIDer WiFi掃描儀的最新一代,並且是Windows上最先進的WiFi掃描儀。 無論您負責3個或3000個接入點,inSSIDer Plus都能為您提供最快的WiFi環境視圖。

了解更多



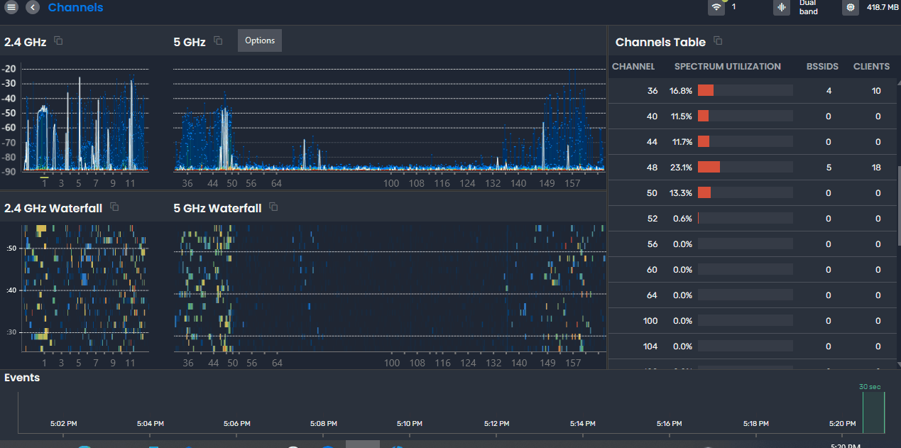
Chanalyzer Screenshot with Wi-Spy Hardware

WiPry Clarity USB + Chanalyzer6

Wi-Fi 訊號蒐集器 + 頻譜分析

WiPry Clarity USB可為2.4GHz/5GHz Wi-Fi網路環境進行頻譜量測外,還可清楚瞭解WiFi整體狀態,快速識別干擾源,並有效的修復並分析網路環境。Chanalyzer 6為 WiPry Clarity USB之分析軟體,可完整和WiFi資訊整合,除進行頻譜量測外,還可清楚瞭解WiFi整體頻道的狀態以及實際無線封包了解真實情況。

了解更多